
goooods株式会社(東京都新宿区)が運営するB2B ECプラットフォーム「グッズ」は、セラー向け管理システムにおいて、売上や購入者の動向を包括的に分析できる「アナリティクス機能」の提供を開始いたしました。
本機能により、セラーは受注分析とアクセス分析の2つの主要な指標カテゴリを通じて、自社ブランドのパフォーマンスを定量的に把握することが可能となります。
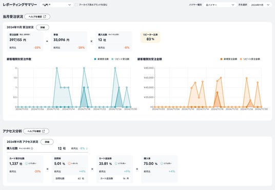
■受注分析
新規バイヤー数・リピートバイヤー数・リピーター比率・新規受注金額・リピート受注金額など、売上や購入の内訳を把握できます。過去の販売実績の振り返りやリピーター比率の確認に活用いただけます。
■アクセス分析
カード表示社数、訪問率、カート追加率、購入率など、バイヤーの購買行動を可視化し、どの段階で離脱が起きているのかを把握可能です。商品の露出状況や詳細ページの閲覧動向を確認できます。

■主な特徴
ダッシュボード型の直感的なUI:当月の実績や前月比がひと目で把握可能
柔軟な期間指定:イベントやキャンペーン期間に絞った効果測定が可能
商品別の詳細分析:SKU単位での売上傾向や購買行動の把握が可能
■関連ページ
セラー様向けヘルプ:https://support.goooods.com/hc/ja/articles/42010631670169-アナリティクス-分析-画面について
goooods公式:https://goooods.com/









